Moku:Delta输入带宽扩展至 6 GHz,多仪器并行模式支持更多插槽更高采样率
慕尼黑上海光博会期间,Liquid Instruments首xi执行官 Daniel Shaddock 教授受邀发表《Moku智能重构测试测量平台实现按需生成仪器的定制化解决方案》演讲并接受采访,介绍在Moku 可重构测试测量硬件平台通过自然语言描述需求,生成式仪器即可完成仪器架构设计、代码生成、验证与部署到Moku平台,实现快速生成定制化仪器。这一创新成果将传统定制仪器开发需要的数月时间缩短到数分钟,加速前沿应用快速迭代创新。


MokuOS 4.2升级
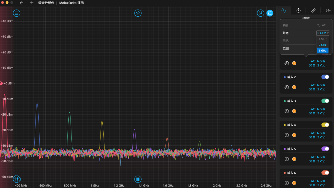
Moku:Delta 6 GHz 带宽

Moku:Delta的多仪器并行模式现在可以同时运行 5 台仪器,采样率高达 1.25 GSa/s,为用户提供了更多定制 Moku:Delta 以满足其测试需求的方式。新增的 5 插槽配置与现有的 3 插槽和 8 插槽配置相结合,使用户可以选择更高的采样率、更多的仪器槽位。在一台Moku:Delta上可以完成信号生成、调制、分析、控制和记录,这一配置拓展了Moku在射频信号处理链、电磁频谱监测以及量子控制系统的应用。

自定义仪器(Moku Compile)支持5 GSa/s全采样率下部署自定义 FPGA 算法,实现更高性能测试、分析与验证的一体化。
波形发生器:Moku:Delta波形发生器升级为8个通道
时间间隔与频率分析仪:标准偏差直接在设备上测量振荡器特性分析的抖动统计数据,无需导出数据
高速信号采集记录回放仪:分段捕获的触发器重新激活触发数据采集并重新准备进行分段采集,从而能够记录不频繁发生的事件而不会出现死区。
Moku:Delta支持 3 插槽模式配置激光稳频/锁频
如您是Moku的现有用户,可以通过更新应用程序获取最新仪器功能。如您仍在了解Moku,您可联系星朗浩宇,下载最新试用版软件,通过演示模式,即可体验全新的仪器功能与性能提升。联系我们还可以申请一对一演示。
上一篇:没有了
上海市徐汇区虹梅路2007号6号楼3楼
info@auniontech.com
昊量微信在线客服

昊量微信在线客服
版权所有 © 2026上海昊量光电设备有限公司 备案号:沪ICP备08102787号-3 技术支持:化工仪器网 管理登陆 Sitemap.xml